안녕하세요. 대머리독수리팀 입니다.
오늘은 NCP의 Management 서비스 에 대해서 알아보도록 하겠습니다.
Naver Cloud Platform Management Service

네이버클라우드플랫폼 Management 서비스의 특장점

네이버클라우드플랫폼 Management - Monitoring

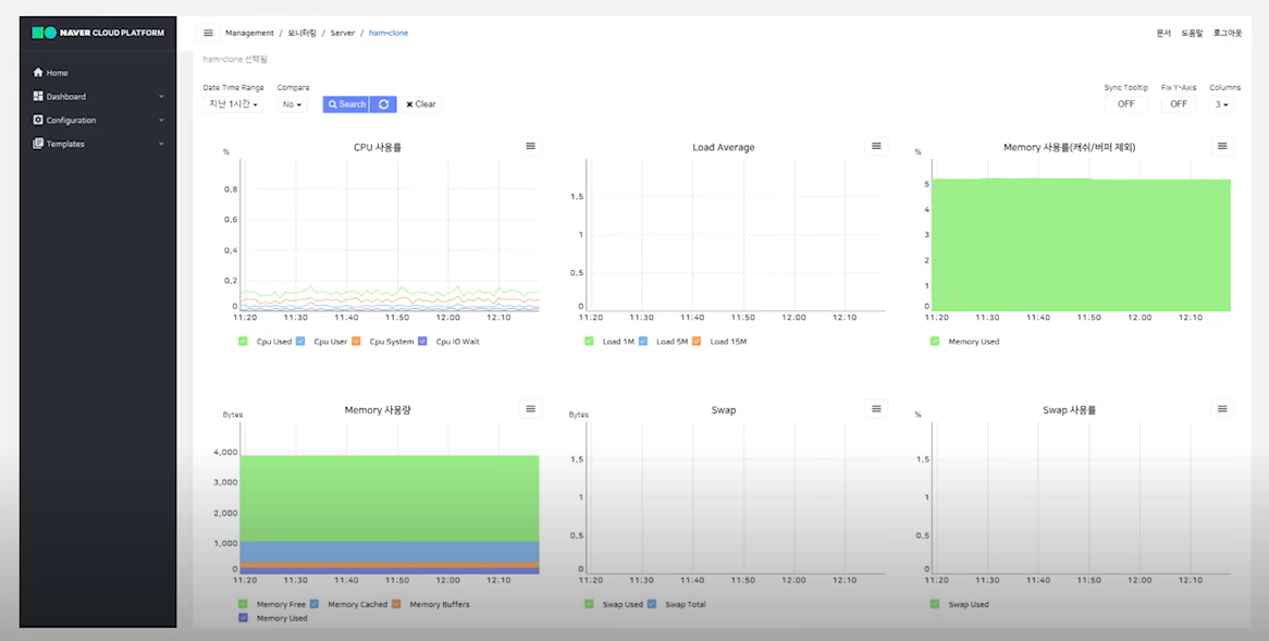
Monitoring 실제 화면


네이버클라우드플랫폼 Management - Sub Account 개요

네이버클라우드플랫폼 Management - Sub Account 세부 기능



네이버클라우드플랫폼 Management - WMS 개요









WMS 자주 하는 질문

'CSP (Cloud Service Provider) > NAVER Cloud' 카테고리의 다른 글
| SSL 인증서 갱신하기 for NCP(Naver Cloud Platform) (0) | 2022.12.20 |
|---|---|
| [Naver Cloud Platform] 클라우드 인프라의 안정적인 운영을 위한, Management 서비스 (2/2) (0) | 2022.12.20 |
| [Naver Cloud Platform] Cloud DB for MS-SQL 소개 (0) | 2022.11.02 |
| [Naver Cloud Platform] Database 상품군 특징 및 Cloud DB for MySQL Operation (0) | 2022.11.02 |
| [Naver Cloud Platform] Media 상품군 소개 (0) | 2022.10.17 |
댓글