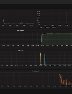
Administrator37 GitOps와 ArgoCD란? GitOps 란? 개발자와 운영자의 소통, 협업, 통합을 강조하는 DevOps 는 다들 잘 아실거라고 생각합니다. GitOps 는 DevOps 의 실천 방법 중 하나로 애플리케이션의 배포와 운영에 관련된 모든 요소들을 Git 에서 관리(Operation) 한다는 뜻입니다. 아주 간단하게 말해서 GitOps 는 Kubernetes Manifest 파일들을 Git 에서 관리하고, 배포할 때도 Git 에 저장된 Manifest 로 클러스터에 배포하는 일련의 과정들을 의미합니다. GitOps 의 원칙 1. 모든 시스템은 선언적으로 2. 시스템의 상태는 Git 의 버전을 따라감 3. 승인된 변화는 자동으로 시스템에 적용됨 4. 배포에 실패하면 이를 사용자에게 경고해야함 GitOps Repository GitOps.. 2022. 12. 11. Amazon GameLift 란? Amazon GameLift 란? Amazon GameLift는 클라우드, 온프레미스, 또는 하이브리드 배포를 통해 호스팅되는 전용 게임 서버를 배포하고 관리합니다. GameLift는 변동하는 플레이어 수요를 조정하며 낮은 지연 시간과 저렴한 비용을 제공하는 솔루션입니다. 관리형 게임 서버 Amazon GameLift는 인스턴스를 안전하게 프로비저닝하고, 게임 서버를 실행 중인 인스턴스에 배포하고, 트래픽을 게임 서버 플릿 전체에서 로드 밸런싱하고, 인스턴스와 게임 서버 상태를 모니터링하고, 사람의 개입 없이 비정상 인스턴스를 교체합니다. - 글로벌 접근성 및 전 세계 게임 배치 - 안정적이고 안전한 인프라 - AutoScaling - DDoS 보호 - 40개의 인스턴스 유형 및 크기 선택 - 인사이트 .. 2022. 12. 11. http status code 안녕하세요. 여러분들 항상 작업 또는 실제로 사용하면서 가끔 확인되는 http status 코드들에 대해 전부 알고 계시나요? 저 같은 경우는 정상 200 대를 제외한 300, 400, 500 대는 의미하는 바는 알지만 정확한 내용에 대해서는 잘모르고 있었답니다. 저와 같은 분들을 위해 제가 한번 정리해봤습니다. http status code 1xx(정보) : 요청을 받았으며 프로세스를 계속 진행합니다. 2xx(성공) : 요청을 성공적으로 받았으며 인식했고 수용하였습니다. 3xx(리다이렉션) : 요청 완료를 위해 추가 작업 조치가 필요합니다. 4xx(클라이언트 오류) : 요청의 문법이 잘못되었거나 요청을 처리할 수 없습니다. 5xx(서버 오류) : 서버가 명백히 유효한 요청에 대한 충족을 실패했습니다. .. 2022. 12. 10. Windows Server Driver Upgrade AWS EC2 세대에 대한 이야기를 이어서 Windows Server Driver Upgrade 를 예를 들어보겠습니다. 본 문서는 다음 참고자료를 통해 진행하겠습니다. https://docs.aws.amazon.com/ko_kr/AWSEC2/latest/WindowsGuide/migrating-latest-types.html 최신 세대 인스턴스 유형으로 마이그레이션 - Amazon Elastic Compute Cloud 이 지침의 4부와 5부는 인스턴스 유형을 최신 세대(M5 또는 C5 등)로 마이그레이션하거나 변경한 후 수행할 수 있습니다. 하지만 EC2 Bare Metal 인스턴스 유형으로 마이그레이션하는 경우에는 마이그 docs.aws.amazon.com AWS PV 드라이버 설치 및 업그레이드 .. 2022. 12. 10. AWS EC2 Xen vs. Nitro system 2018년 3월 이후 Amazon EC2 5세대 인스턴스가 서울리전에 출시되었습니다. 정확한 출시일은 M5 인스턴스는 2018년 3월 13일, C5 인스턴스는 2018년 4월10일, R5 인스턴스는 2018년 9월 20일 입니다. 벌써 출시된지 4년 이상 되었네요. 세대가 바뀌면서 가격도 저렴해지고, 성능은 증가했기 때문에 막 출시되었을 당시 M4 에서 M5 으로 변경하고자하는 고객의 요구가 많았습니다. 요구에 맞게 M4 -> M5으로 타입을 변경을 시작했을때 참 이슈가 많았습니다. 바로 NVMe 와, ENA 때문이었죠. EC2가 5세대로 접어들면서 AWS는 Nitro 시스템을 도입하였습니다. Nitro 시스템은 NVMe와 ENA을 도입하였고 이에 필요한 드라이버가 기존 4세대에 포함되지 않아서 문제였습.. 2022. 12. 10. Akamai CDN 이란? Akamai 란? 웹 쪽에 종사하시는 분들도 아마 Akamai라는 단어를 처음 들어 볼 수 가 있습니다. 그러면 Akamai는 과연 무엇일까요? CDN 이란 단어를 들어 보신 적이 있으신가요? Akamai를 알기 전에 먼저 CDN을 알아 보도록 하죠. 왜냐하면 CDN을 이해하야 Akamai가 무엇인지를 알수 있기 때문입니다. 그럼 자세히 들어가기 전에 CDN이 무엇의 약자 일까요? CDN은 Cotent Delivery Network이나 Content Distribution Network의 약자입니다. CDN (Content Delivery Network) CDN은 주로 static content를 호스트합니다. static content는 이미지나, 플래시 비디오, 혹은 자바스크립과 같이 다이나믹하게 작.. 2022. 12. 10. Prometheus & Grafana 연동 프로메테우스가 메트릭의 정보를 가져오는 모니터링 툴이었다면, 그라파나는 가져온 메트릭 정보를 시각화 해주는 오픈소스 도구이다. 그라파나는 다음과 같은 장점들로 인해 널리 사용되고 있다. Graphite, Prometheus, InfluxDB 등 다양한 데이타베이스와 메트릭수집 시스템을 지원 하나의 대시보드에 동시에 여러 메트릭 시스템들의 지표를 표시 설치 및 사용이 쉬움 프로메테우스를 잘 지원함 그라파나의 설치는 공식문서를 따라 진행하면 된다. 본 문서에서 이용한 환경은 이전 포스팅과 동일하게 katacoda 에서 그라파나 튜토리얼을 사용한다. 그라파나 설치 및 접속 로그인 화면의 기본 ID/PW는 amdin/admin 이다. 연동되었다면 Add data source 를 눌러 프로메테우스를 연결한다. 본.. 2022. 12. 10. Prometheus 란? Prometheus 란? 오픈소스 시스템 모니터링 및 경고 툴입니다. 현재 많은 회사들이 사용하고 있으며, Kubernetes 에서도 Prometheus 를 사용하여 매트릭 수집 및 대시보드 구축하는 방식을 사용하고 있습니다. Prometheus 기능 차원 데이터 - Prometheus 는 고차원 데이터 모델을 구현합니다. 시계열은 지표 이름과 일련의 키-값쌍으로 식별됩니다. 강력한 검색어 - PromQL 을 사용하면 임시그래프, 테이블 및 경고를 생성하기 위해 수집된 시계열 데이터를 커스텀할 수 있습니다. 훌륭한 시각화 - Prometheus 에는 내장식 브라우저, Grafana 통합 및 콘솔 템플릿 언어 등 여러가지 데이터 시각화 모드가 있습니다. 효율적인 저장 - Prometheus 는 효율적인 사.. 2022. 12. 10. 이전 1 2 3 4 5 다음