Grafana 란?

Grafana는 멀티플랫폼 오픈 소스로, 메트릭 분석 및 메트릭 정보 시각화를 제공해주는 웹 어플리케이션입니다.
Grafana는 대시보드를 통해 인터렉티브한 시각화 기능을 제공하고, Prometheus, InfluxDB, Elasticsearch등 다양한 데이터 소스와 연동할 수 있습니다. Grafana는 시계열 메트릭 데이터 수집에 최적화 되있으며, 보통 서버 리소스의 메트릭 정보나 로그 같은 데이터를 시각화할때 많이 사용합니다.
Grafana 특징
오픈 소스 기반
- 오픈 소스인 만큼 커뮤니티도 많이 활성화 되어있다.
- 다른 사람이 만들어 놓은 대시보드를 가져와 활용할 수도 있다.
알람 기능
- 그래프에서 특정 수치 이상으로 값이 치솟으면 알람을 보낼 수 있는 기능을 제공한다.
- Grafana 는 해당 기능을 무료로 제공한다.
데이터 저장 방식
- Prometheus, Datadog 등의 경우 데이터를 직접 저장한다.
- Grafana 의 경우 외부 데이터 소스를 정의하고 해당 데이터 소스에 쿼리를 통해서 데이터를 동적으로 가지고 온다.
확장성
- Elasticsearch, Prometheus, Datadog, Jira, MongoDB 등 많은 서비스들과 연동할 수 있다.
플러그인
- 데이터 소스 플러그인, 애플리케이션 플러그인, 패널 플러그인 등 다양한 플러그인을 지원한다.
가시성
- 대시보드를 구성하는데 있어서 많은 패널을 제공하여 유연한 대시보드 구성이 가능하다.
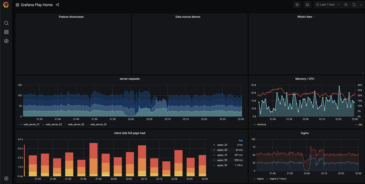
Grafana 대시보드

위 그림과 같이 Grafana 대시보드를 통해 제공하는 시각화를 간단하게 확인할 수 있습니다.
Grafana는 시계열 매트릭 데이터 수집에 강점을 보이며, 이 강점덕분에 서버 리소스의 매트릭 정보나 로그 같은 데이터를 시각화하는데 많이 사용됩니다.
추가적으로 시각화한 그래프에서 특정 수치 이상으로 값이 올라갈 때, 알림을 받는 기능을 제공합니다. 이러한 강점은 인프라 운영 관점에서 굉장히 중요한 기능을 차지합니다.
출처: https://yoo11052.tistory.com/198
[Grafana] Grafana란
Grafana Grafana는 멀티플랫폼 오픈 소스로, 메트릭 분석 및 메트릭 정보 시각화를 제공해주는 웹 어플리케이션입니다. Grafana는 대시보드를 통해 인터렉티브한 시각화 기능을 제공하고, Prometheus, Infl
yoo11052.tistory.com
출처: https://azderica.github.io/00-grafana/
[Grafana] Grafana란? - Azderica
[Grafana] Grafana란? Posted 18. November 2020. 4 min read. Grafana란. 지난 Prometheus에 이어, 모니터링에 필요한 Grafana에 대해서 한 번 공부해보겠다. Grafana 이해하기. 마치 하스스톤의 로고가 생각난다. Grafana란
azderica.github.io
'INFRA > DevOps' 카테고리의 다른 글
| Prometheus & Grafana 연동 (0) | 2022.12.10 |
|---|---|
| Prometheus 란? (0) | 2022.12.10 |
| Kibana 란? (0) | 2022.12.10 |
| Kong API Gateway가 뭐예요? (0) | 2022.12.10 |
| Ansible AWX은 뭐하는 녀석일까 (0) | 2022.12.09 |
댓글