프로메테우스가 메트릭의 정보를 가져오는 모니터링 툴이었다면, 그라파나는 가져온 메트릭 정보를 시각화 해주는 오픈소스 도구이다. 그라파나는 다음과 같은 장점들로 인해 널리 사용되고 있다.
- Graphite, Prometheus, InfluxDB 등 다양한 데이타베이스와 메트릭수집 시스템을 지원
- 하나의 대시보드에 동시에 여러 메트릭 시스템들의 지표를 표시
- 설치 및 사용이 쉬움
- 프로메테우스를 잘 지원함
그라파나의 설치는 공식문서를 따라 진행하면 된다. 본 문서에서 이용한 환경은 이전 포스팅과 동일하게 katacoda 에서 그라파나 튜토리얼을 사용한다.
그라파나 설치 및 접속

- 로그인 화면의 기본 ID/PW는 amdin/admin 이다. 연동되었다면 Add data source 를 눌러 프로메테우스를 연결한다.

- 본 문서에서는 프로메테우스를 localhost:9090에 실행중이므로, 사진과 같이 정보를 입력 후 Save & Test 를 누른다.

- Create your first dashboard를 눌러 Graph를 누르면 위와 같이 빈 그래프가 생성된다.
- 이때 panel title 버튼을 눌러 메트릭을 추가한다.

- 사진과 같이 Metrics 란에 node_cpu를 입력하여 원하는 메트릭 정보를 입력한다.
- 그래프에 해당 메트릭이 표시되는 것을 알 수 있다.

그라파나 템플릿 사용
그라파나의 장점은 이미 만들어진 다양한 Template이 존재한다는 것이다. 사용자들이 다양한 템플릿을 만들어 공유하는데, 본 예제에서는 프로메테우스의 node_exporter에 의해 제공되는 템플릿을 import 할 예정이다.

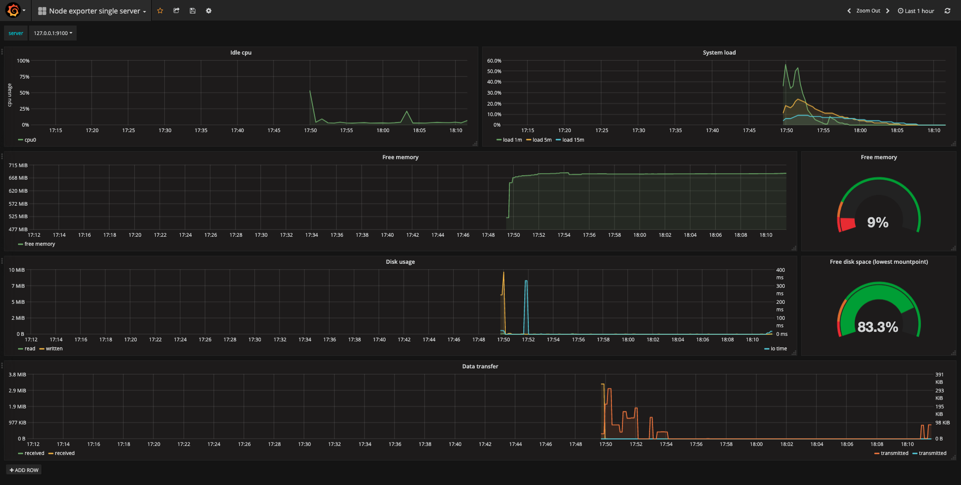
- 상단의 Node exporter single server를 클릭하여 Import Dashboard를 누른다.

- Json 파일로 템플릿을 저장할 수도 있지만, 제공하는 공식 탬플릿 중 ID:22 대시보드의 URL을 입력한다.

- 성공적으로 인식되었다면, 위의 사진과 같이 창이 변경되고 prometheus란을 사진처럼 설정 후 Import 버튼을 누른다.

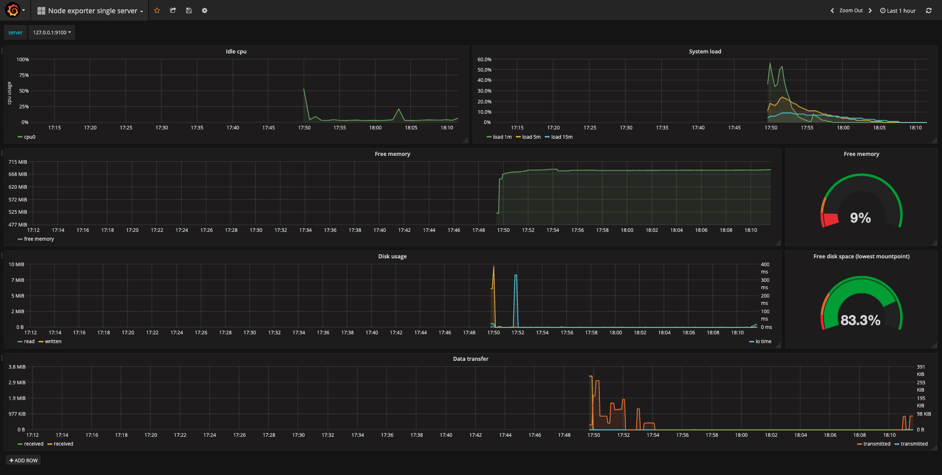
- 모든 과정이 완료되면 사진처럼 준비된 대시보드가 로딩되게 된다.
출처: https://owin2828.github.io/devlog/2020/03/13/etc-6.html
[Grafana]프로메테우스 & 그라파나 연동 - 낮코밤코
들어가기 앞서 프로메테우스가 메트릭의 정보를 가져오는 모니터링 툴이었다면, 그라파나는 가져온 메트릭 정보를 시각화 해주는 오픈소스 도구이다. 그라파나는 다음과 같은 장점들로 인해
owin2828.github.io
'INFRA > DevOps' 카테고리의 다른 글
| AWS EC2 Xen vs. Nitro system (0) | 2022.12.10 |
|---|---|
| Akamai CDN 이란? (0) | 2022.12.10 |
| Prometheus 란? (0) | 2022.12.10 |
| Grafana 란? (0) | 2022.12.10 |
| Kibana 란? (0) | 2022.12.10 |
댓글